Case Study

MipropertyPortal

Enterprise Property Management Software Solution optimized for scale and performance.

Project Metadata

Industry
Property Mgmt Software
Duration
Dec 2022 - Dec 2024
Business Type
Enterprise
Customer Base
National (CANADA)
Services
Full SEO Project, Paid Ads
Platform
WordPress
Contact Type
Contract
Location
Canada

01. The Challenge

MipropertyPortal needed to establish itself as a dominant player in the competitive North American property management software market. Despite having a robust enterprise-grade solution, their digital footprint was not capturing sufficient organic traffic, and previous paid acquisition channels were suffering from a high Cost Per Acquisition (CPA).

The primary objective was to overhaul their digital presence to attract property managers and landlords nationwide, positioning the brand as the go-to solution for rental logistics and tenant management.

02. Strategic Solution

We implemented a dual-pronged strategy focusing on Technical SEO and High-Intent Google Ads.

  • SEO Overhaul: Conducted a deep technical audit to fix indexing issues on the WordPress platform, optimized site speed, and restructured the content hierarchy.
  • Paid Search Architecture: Rebuilt Google Ads campaigns with granular ad groups focusing on high-conversion keywords, utilizing negative keyword lists to filter residential traffic.
  • CRO: Redesigned key landing pages (showcased below) to streamline the demo request process, resulting in a measurable increase in qualified leads.

Impact & Results

140% Increase in Organic Traffic
35% Reduction in CPA
Top 3 Rankings for Core Keywords

Data & Performance

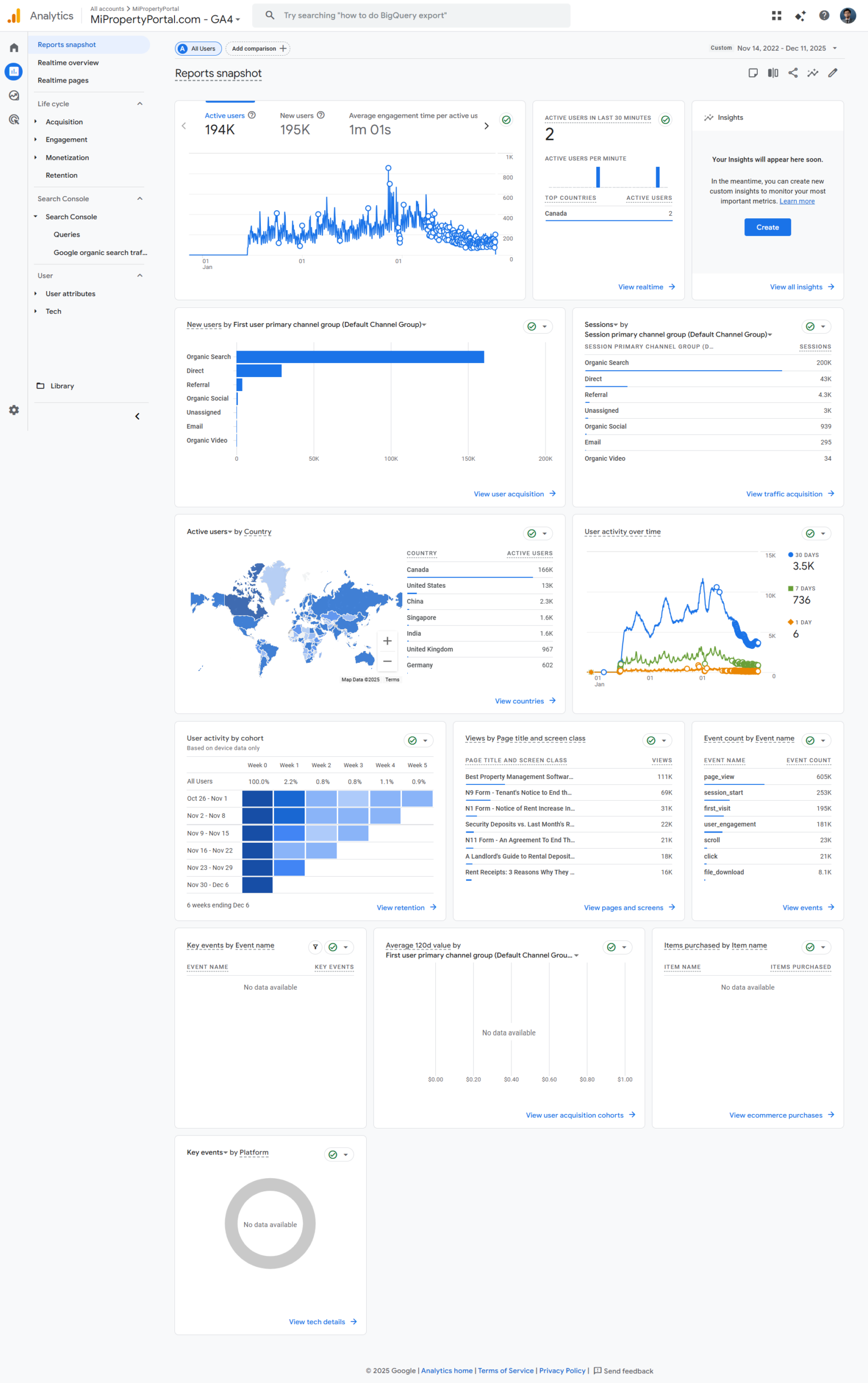
Analytics Growth Chart

The chart illustrates the sustained growth in user acquisition and session duration over the engagement period.

Download PDF Report
MipropertyPortal Performance Data

Visual Experience & UI

Optimized interface designs that improve user navigation and ensure mobile responsiveness.

Company Profile
Company Profile
Semrush Domain Overview
Semrush Domain Overview
Semrush Keyword Performance
Semrush Keyword Performance
Google Analytics Report
Google Analytics Report
Detailed User Data
Detailed User Data
Detailed Traffic Overview
Detailed Traffic Overview

Online Presence

Connect With Me

Find me across the web for collaborations, code, designs, and daily updates.